Log Usage Summary
The Log Usage Summary refers to the total space consumed by AppLogs in Site24x7. You can check the:
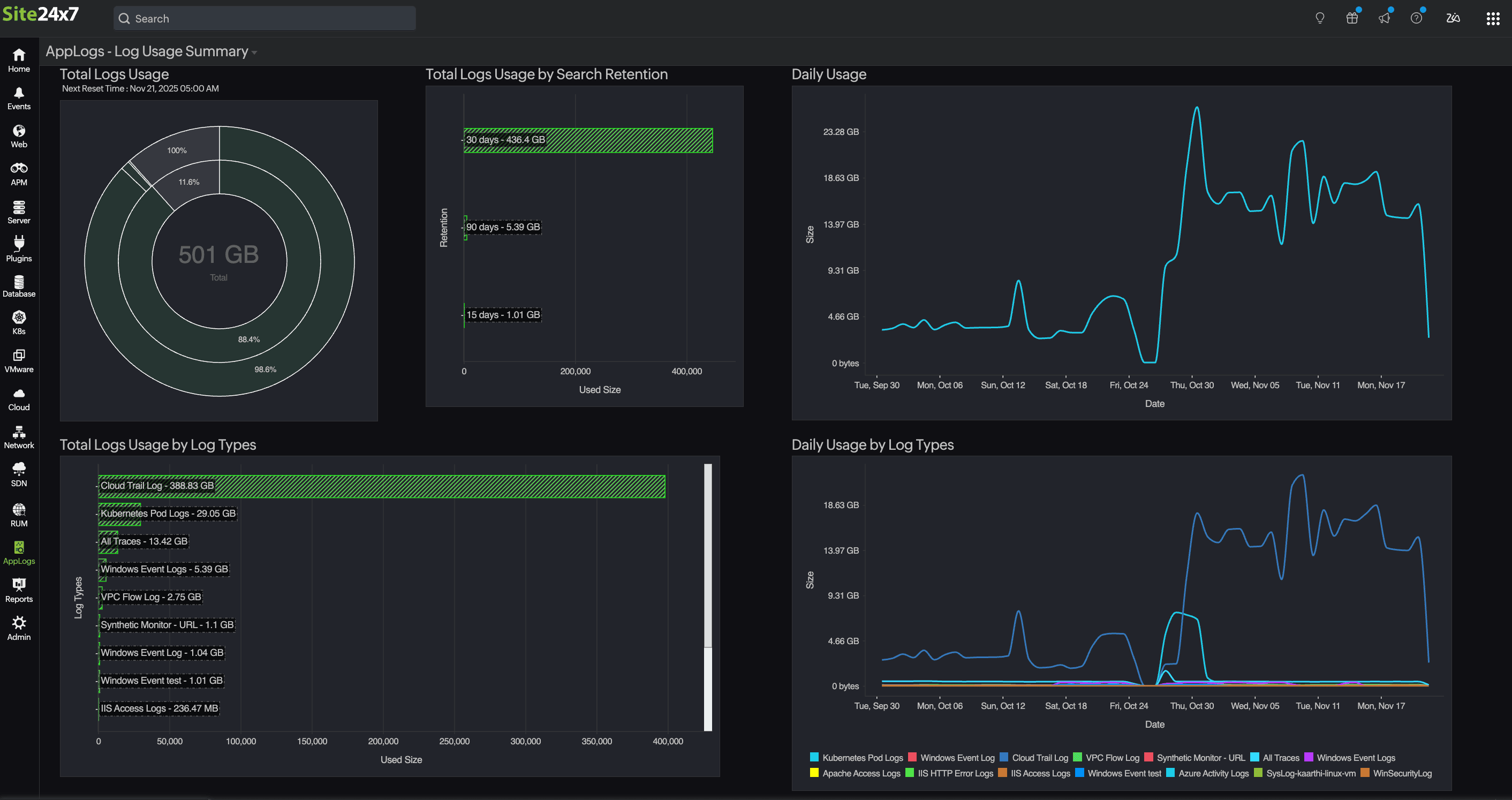
Total log Usage.
Daily Usage (represented with dates).
Daily Usage by Servers (represented in gigabytes).
Daily Usage by Log Types (represented in gigabytes).
With the data above, you can figure out which log types or servers are consuming more space.
You can check the log usage history on the AppLogs - Log Usage Summary page (under AppLogs > Log Usage Summary).

How to check for and reduce unwanted log usage by log types?
Let's consider Windows Event Log as an example since it consumes more space. To identify the events that have consumed the most space, enter the queries below in the AppLogs - Search page (under AppLogs):
logtype="Windows Event Logs" groupby type
logtype="Windows Event Logs" groupby eventid
logtype="Windows Event Logs" groupby eventid,monitor_name
Filtering out the logs
If you find that some unwanted event logs are consuming more space, then you can filter them out. You can filter out Windows event logs on the agent side before uploading logs to Site24x7. You can configure the settings to eliminate the unwanted event IDs so that you can skip them while uploading logs. You can set this field configuration while adding or editing a log type.
Here are the steps to filter out the logs:
1. Go to Admin > AppLogs > Log Types > and select the Log Type Windows Event Logs.
2. In the Sample Output section, hover over the field name EventID to find and click the
icon. You'll be able to view the EventId - Field Configurations pop-up.
3. Define the unwanted event IDs under the Filter Log Lines at Source section. To accomplish this, complete both of the actions below: 4. Click Apply.

Related article
- Log Usage Summary
Related Articles
How to limit log uploads from a particular log type?
Use case: As a sysadmin, you may want to check a specific log type that you upload and manage using Site24x7 AppLogs. Assuming that the upload limit of your account is 100 GB and there are four types of logs managed on a single account, keeping an ...
Licensing for AppLogs Alerts
Every log type is treated as a monitor, and any search query can be configured for alerting. Here's the number of search queries for which you can configure to receive alerts for free: Log size Number of free search queries 10GB 5 ≤ 100GB 10 ≤ 500GB ...
How do I disable the AppLogs agent (process/service)?
When you disable the AppLogs agent, log collection on that server will stop and the AppLogs Agent service/process will not run in your server. To disable the AppLogs agent: Navigate to the Server tab. Click on the server monitor in which the agent ...
How do I disable log collection for individual log type
Let's say you're collecting logs from different sources like Windows event logs, SQL server logs, and Cassandra logs. If you notice that you're reaching the log upload limit for the month you can choose to disable collection for one of the log types, ...
How long does Site24x7 retain my logs for searching?
Log retention for searching Log search retention refers to the number of days your collected log data will be stored and available for searching in Site24x7. For customers who signed up before August 2024, the default log search retention is 30 days. ...