
Picture a busy Monday morning. You are working on leftover projects from the previous week, and assuming everything is fine with your applications as you had not received support tickets during the weekend. All of a sudden, during the middle of the day, you get a flood of reports from users who complain about slow response in your application and error pages piling up. You and your team are scrambling hard to figure out the issue.
You check your Kubernetes cluster—some nodes are down, and multiple pods are stuck in a crash loop.
Sounds familiar?
Kubernetes can be very useful, but when something breaks or when there is a spike that leads to bottlenecks and eventually failures, troubleshooting can quickly become overwhelming.
Nodes might go offline due to resource exhaustion, network failures, or kernel issues, while pods can crash from misconfigurations or insufficient resources. Without deep visibility into what’s happening, fixing these failures becomes a time-consuming guessing game.
Site24x7 Kubernetes monitoring delivers an efficient remedy by providing granular visibility into your Kubernetes clusters, helping DevOps teams diagnose and fix problems before they escalate.
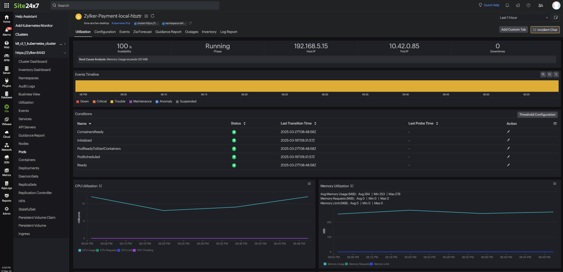
Pods are critical components where applications run in Kubernetes. Their failures can disrupt services.
Multiple reasons can lead to pod failure. But understanding why pods fail can help resolve issues quickly.
We have explained a few practices that will help you troubleshoot Kubernetes node and pod failures:
Nodes must be constantly monitored to ensure they are functioning correctly. Site24x7 tracks node health and usage in real time, helping you spot problems early.
Understanding the state of your pods
is crucial for maintaining application stability. Site24x7 provides clear insights into what is happening with your pods.
Logs provide valuable clues when troubleshooting Kubernetes issues, and Site24x7 makes them easy to analyze. By keeping track of logs , you can quickly identify issues and resolve them efficiently.
Being proactive about failures is key to preventing downtime. Site24x7 provides automated alerts and remediation features to keep your Kubernetes environment running smoothly.
An application is experiencing downtime at a peak hour. When Site24x7 is employed, it will first examine the setup. Let us assume that it detects a node running out of memory and sends an alert. On further investigation, it spots a pod that is consuming excessive resources.
With this analysis, the IT team can plan to scale the workload and set the right resource limit for the pod, which will prevent future failures.

The problem is solved even before the users could experience downtime!
Kubernetes failures can be complex, but with Site24x7's monitoring and alerts, you can detect and resolve issues before they impact users. Whether it's a node running out of resources or a pod failing health checks, Site24x7 provides the insights needed to keep your clusters running smoothly.
Start monitoring with Site24x7 Kubernetes Monitoring today to stay ahead of failures!