
MySQL connection pooling is revolutionary because it speeds up queries, conserves resources, and allows applications to handle high traffic effortlessly. Yet here's the catch: If your connection pools aren't monitored properly, they can become hidden bottlenecks that slow everything down. Let's break down what MySQL connection pooling is, why it's important, and how monitoring it keeps your database performing at its best.
Every time an application talks to a database, it opens a connection. The process of opening and closing a connection for every request is time-consuming and wastes resources. It also leads to scaling issues. That's where connection pooling comes in.
Connection pooling keeps a set of preestablished connections ready to use. When your app needs to run a query, it grabs a connection from the pool. Once the query is done, the connection goes back into the pool, ready for the next task.
Connection pooling matters because you get faster responses. No more waiting to open a new connection for every query. Because it prevents the MySQL server from being overloaded with connections, this process uses fewer resources. This makes it possible to scale more effectively, and managing connections becomes less burdensome. This method handles traffic spikes with ease and without crashing.
Connection pools sound like a perfect solution. But without monitoring, they can cause serious problems:
Monitoring your connection pools helps you catch these issues early and adjust your settings before the issues impact your users.
To ensure healthy connection pools, monitor the following important metrics:
This indicates how many connections are in use right now. If this number is always high, your pools might be too small.
Idle connections are waiting in the pools, ready to be used. Too many idle connections can waste memory.
This is the highest number of connections used at once. If you're hitting this limit often, it might be time to scale up.
Your pools may not be able to keep up if your app takes too long to connect.
Track failed connection attempts. Frequent errors could mean your pools are too small or misconfigured.
MySQL provides commands for checking your connection stats:
If you're using tools like ProxySQL or HikariCP, they have built-in monitoring:
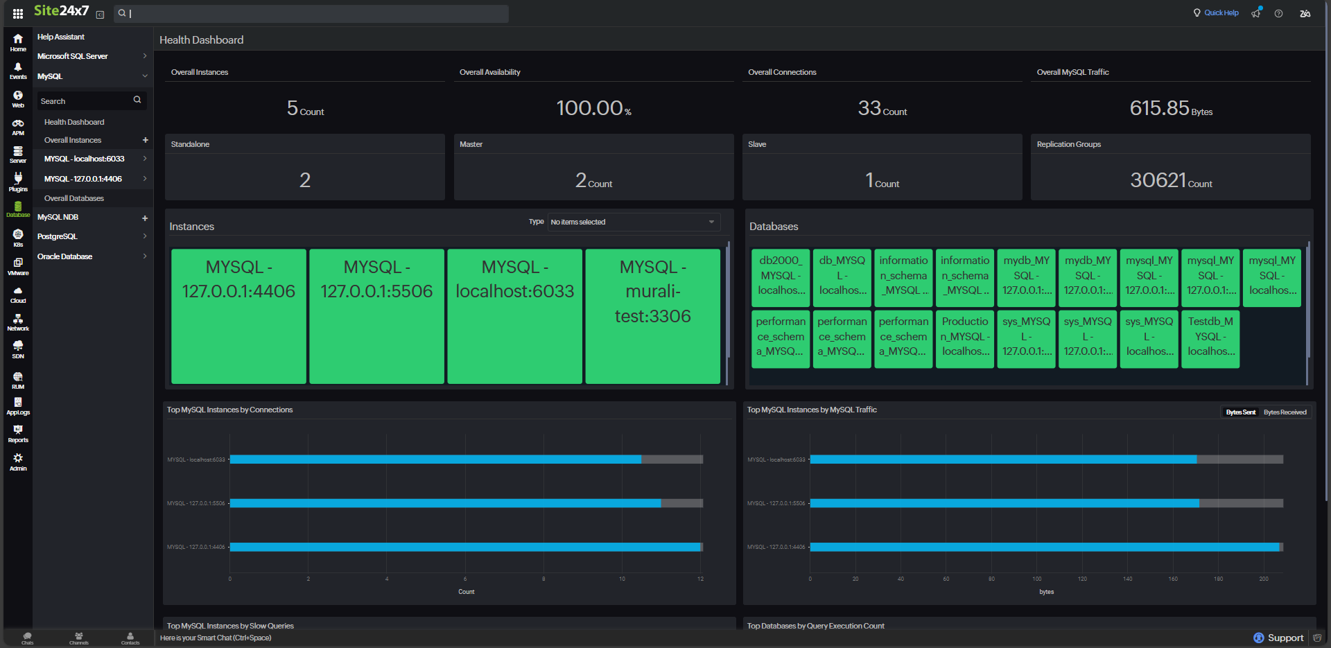
Manual monitoring works, but it's not always enough. Site24x7 makes it easier to keep tabs on MySQL connection pools and achieve the above without manual effort.
Here's how Site24x7 helps
With Site24x7, you can focus on your business while staying ahead of database issues.

Start with a moderate size and adjust based on your app's usage. Too small? You'll have delays. Too big? You'll waste resources.
Set reasonable timeouts for idle connections. Don't let unused connections sit around forever.
Keep an eye on connection metrics. Usage patterns change, and your pool settings should adapt accordingly.
Implement autoscaling or load balancers to handle traffic surges without overloading the pools.
Ensure connections are returned to the pools after being used. Unreleased connections slowly drain your resources.
MySQL connection pooling is essential for delivering fast, reliable applications, but it's not a set-it-and-forget-it solution. Without proper monitoring, it can turn into a performance nightmare. By keeping an eye on key metrics, following best practices, and using tools like Site24x7's database monitoring , you can make sure your connection pools stay healthy and your applications stay fast.