Customer Self-Service Portal

Monitor your PostgreSQL production server remotely without installing software on it

Greetings!

You can now monitor your remote PostgreSQL database production servers using our enhanced PostgreSQL plugin. With the improved plugin, your Postgres production servers can be monitored remotely from another server that has access to Postgres. To do this, simply add the necessary remote server details while installing the plugin and you're set to get insights from the remote Postgres servers.

We've also enhanced the plugin's interface and expanded its metrics, providing you with deeper insights into the performance of your PostgreSQL database servers. This update allows you to access metrics from your child databases within the main PostgreSQL plugin, offering a unified view across all your PostgreSQL database servers in a single dashboard, eliminating the need for multiple plugin installations.

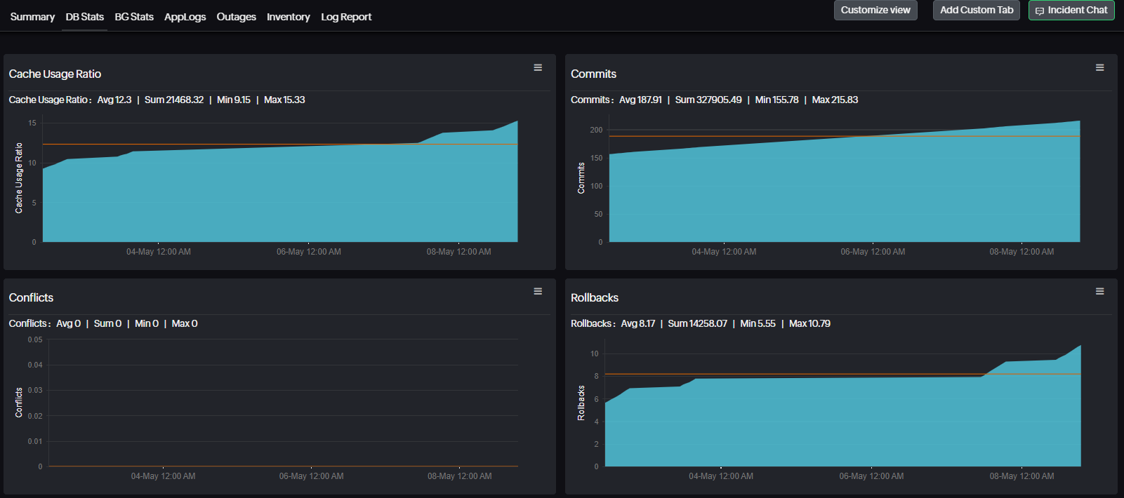
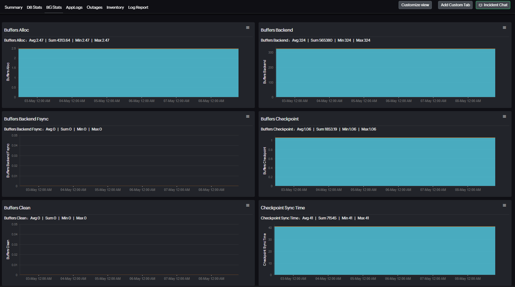
The new interface features tabs for DB and IO stats, BG Writer, and Transactions and Sessions. Each tab also now contains relevant child database metrics for you to analyze.

Postgres plugin Summary tab
Child database metrics of the updated Postgres plugin

To install the Postgres monitoring plugin on Linux servers, simply execute the command below in your terminal. Then, follow the in-line instructions to complete the installation process.

wget https://raw.githubusercontent.com/site24x7/plugins/master/postgres/installer/Site24x7PostgresPluginInstaller.sh && sudo bash Site24x7PostgresPluginInstaller.sh

If you're not using Linux or want to install the plugin manually, you can access the plugin from our GitHub repository here

DB Stats tab
BG Stats tab
Feel free to give us your feedback on the updated Postgres plugin in the comments section.