Track and optimize your control plane with etcd monitoring
We’re excited to roll out etcd monitoring as part of Site24x7’s Kubernetes control plane toolkit.
Why this matters
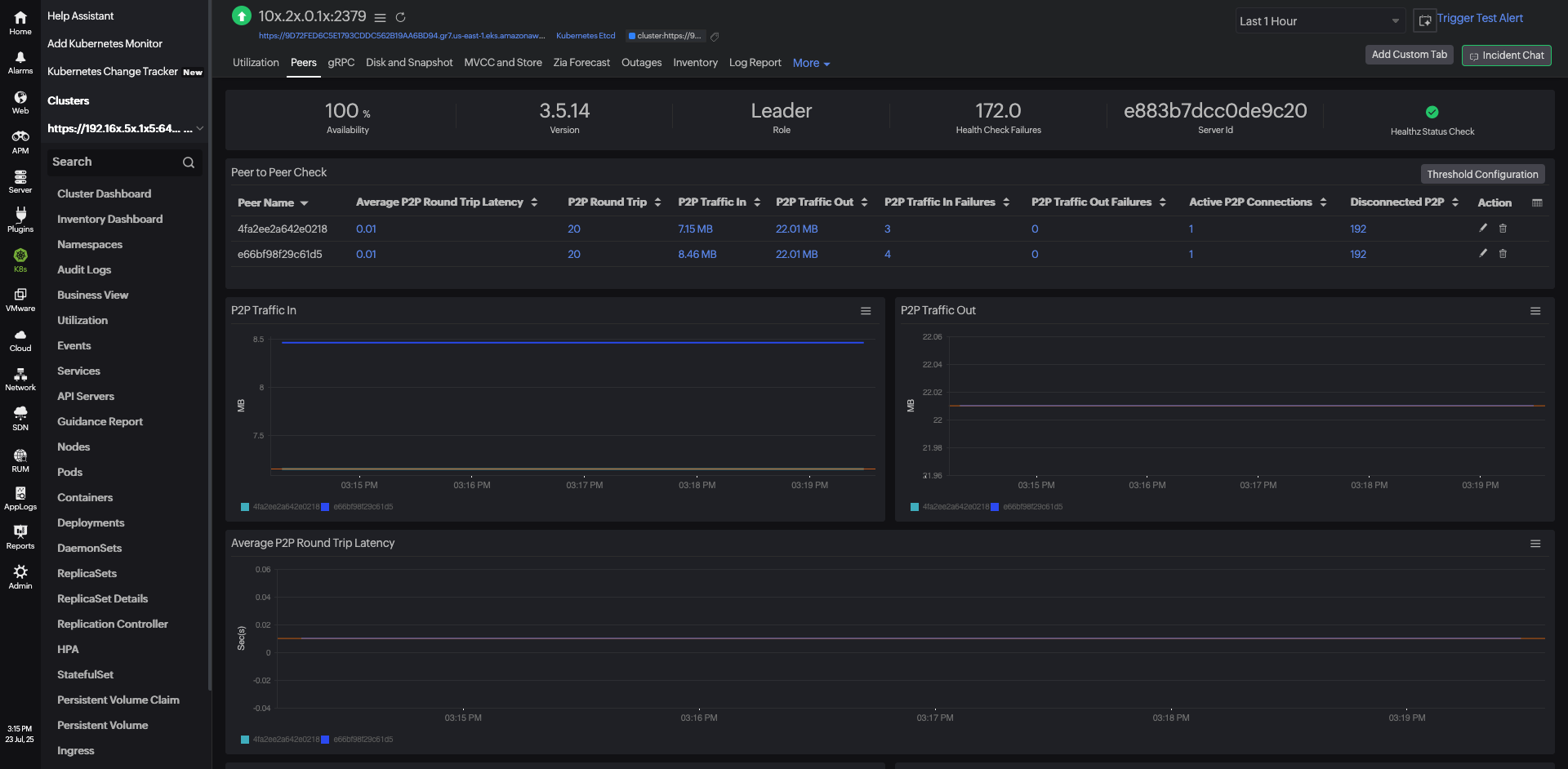
etcd is the brain of your Kubernetes cluster, storing all critical data: nodes, ConfigMaps, Secrets, and more. Slowness or instability in etcd can bring your cluster to a halt. Now, with Site24x7, you can stay ahead of these issues.
What you get
- Real-time visibility into crucial metrics like the request latency, leader elections, database size, snapshot duration, and disk usage
- Alerts for leader changes, failed operations, and high memory or CPU usage
- Proactive issue detection to maintain API responsiveness and cluster stability
How to get started
- Upgrade your Linux server monitoring agent to version 21.0.0 or higher.
- Update your Kubernetes agent to the latest version.
- Go to Kubernetes, select your cluster, and click etcd on your Site24x7 dashboard to explore.

Stay proactive. Stay reliable.
Start monitoring etcd today!
Best,
The Site24x7 team