New network devices spin up often and randomly if your enterprise network spans on-premises offices, remote branches, SDNs, SD-WANs, and virtualized data centers. Without a clear inventory, troubleshooting slows down, security gaps appear, and performance issues slip by unnoticed.
By creating
custom discovery profiles, you can efficiently discover devices on your network, filter noise, and ensure that every critical node is tracked and monitored.
Why discovery profiles matter for hybrid network management
Hybrid networks blend physical hardware with virtual and cloud-based infrastructure. Static, one-size-fits-all discovery doesn’t cut it here. Custom profiles let you:
- Enable network discovery only where and when needed, reducing unnecessary scans.
- Apply credentials and filters for each environment (SNMP, WMI, SSH, etc).
- Enforce consistent network monitoring across multiple sites while allowing site-specific overrides.
How Site24x7 makes network discovery easier
Site24x7 provides custom options and intelligent automation that help hybrid network admins stay ahead of constant change:
- Profile-based discovery for mixed environments: Create multiple profiles for network segments or branch offices. Each profile can use its own discovery method, credentials, and tags.
- Intelligent scheduling and throttling: Control scan frequency and concurrency to balance load. Schedule off-peak scans or throttle bandwidth usage to avoid impacting production traffic.
- Tag-driven automation: Use auto-tagging rules to group devices by role or site, so monitoring templates and alerts apply instantly.
- API and workflow integration: Feed discovery data into ticketing tools (like ServiceNow or Jira) or automation pipelines so that new devices are automatically onboarded and tracked.
- Secure access controls: Use least-privilege credentials and encrypted channels (SNMP v3, SSH, or HTTPS) to protect discovery traffic.

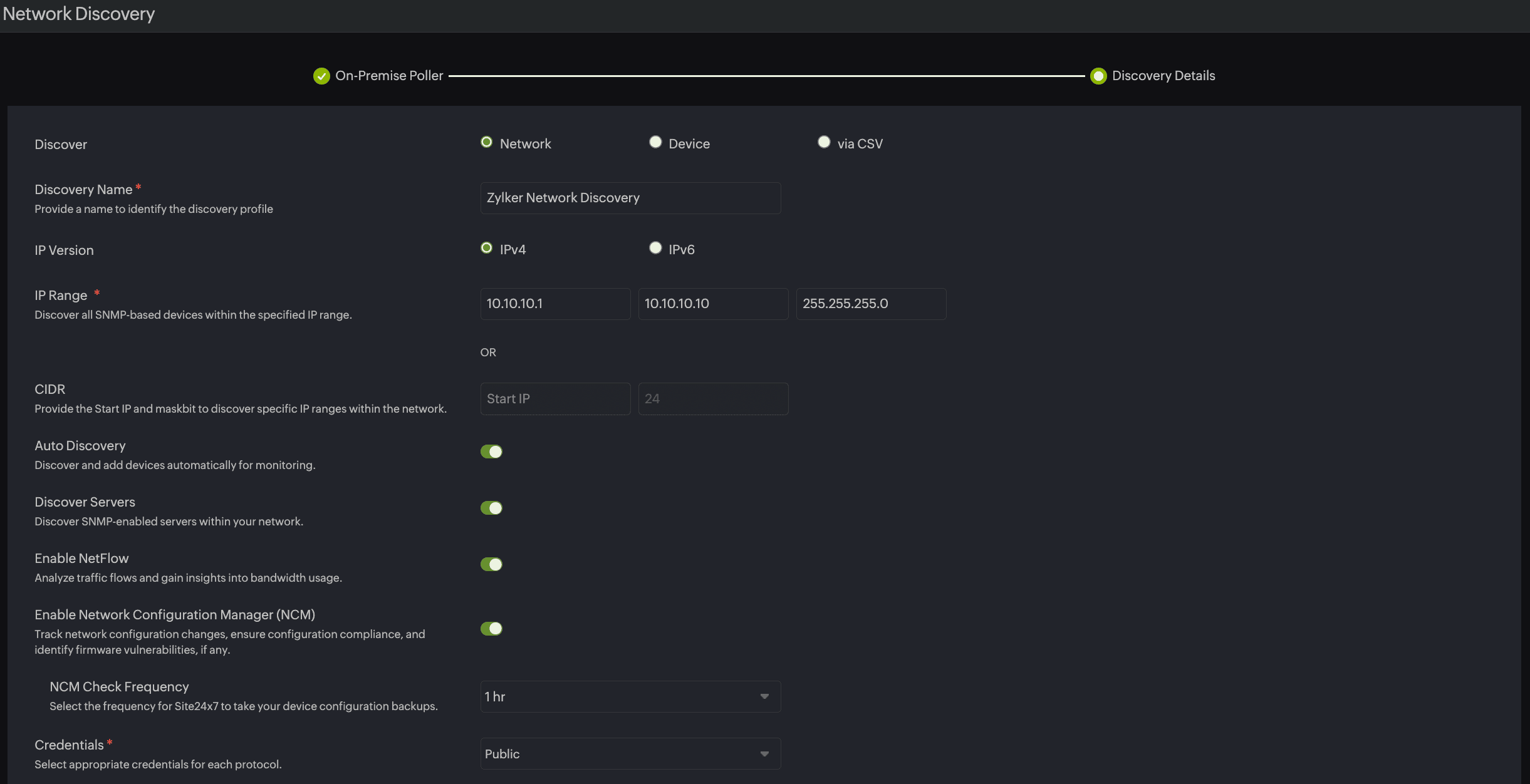
Key elements of a custom discovery profile
| Element | Best practice | Why it matters for admins |
| Scope definition | Use precise IP ranges or CIDR blocks per site or VPC. | Prevents scanning irrelevant or sensitive ranges. |
| On-Premise Poller placement | Deploy On-Premise Pollers close to target segments. | Improves reachability behind NATs or firewalls. |
| Credentials | Store SNMP v3, SSH keys, or cloud tokens securely and rotate them. | Ensures accurate identification and reduces risk. |
| Filters | Exclude transient devices. | Cuts noise and alert fatigue. |
| Advanced settings | Use tags, thresholds, and notification profiles per environment. | Improves reporting and escalations. |
Discovery reports: Turning scans into actionable insights
Creating profiles is only half the story—the real value emerges when you review and act on discovery reports. These reports provide a centralized view of every device found, its category, credential status, and monitoring readiness.
Key benefits of discovery reports for network administrators:
- Clear categorization: Instantly see network devices, agentless servers, and unknown endpoints.
- Easy addition: Quickly add your unmonitored devices as monitors.
- Bulk updates: Apply credentials, templates, or tags to multiple devices at once.
- Filtering and search: Narrow results by device type, IP range, or status to focus on what matters most.
- Export and integration: Export data for audits or feed it into asset management tools and CMDB systems.
Regularly reviewing these reports ensures that no new or rogue device slips through unnoticed, and it simplifies onboarding new assets into monitoring workflows.

Pro tips for network administrators while using a network discovery tool
Use well-tuned discovery profiles to automate routine scans, cut noise, and keep hybrid networks visible without overloading resources.
- Balance frequency and performance: Too-frequent scans can create load; too-infrequent scans miss changes.
- Integrate with workflows: Feed discovery data into ticketing or automation pipelines for faster onboarding.
- Audit filters regularly: What you ignore today might be critical tomorrow.
- Secure access: Use least-privilege credentials and encrypted channels to protect discovery traffic.
Optimizing hybrid network management with custom discovery profiles
Creating custom
discovery profiles is quite straightforward and the payoff for network administrators is significant. Automating routine discovery frees your attention for higher-value decisions instead of repetitive tasks. With a tailored profile strategy, you can discover devices on the network with accuracy; keep configurations and traffic under watch; and maintain a live, trustworthy inventory across all environments. By defining the proper scope, securing credentials, and using intelligent automation, your network discovery can easily grow with your hybrid infrastructure.